Cygna
Überwachen und analysieren Sie DHCP- und DNS-Traffic auf Paketebene für mehr Transparenz und Sicherheit

Um Ihr Netzwerk verlässlich zu schützen, stellen Sie sicher, dass Sie alle DDI-Ebenen Ihres Netzwerks (DNS, DHCP, IPAM) überwachen können. Die Aufzeichnung und die Auswertung von DDI-Daten erweist sich nicht nur für die Fehlerbehebung, sondern auch für die Rekonstruktion von Angriffen und die Suche nach Schwachstellen als unerlässlich. Cygna DDI Guard erfasst DNS- und DHCP-Vorgänge und kann die Daten gefiltert an SIEM-Systeme anderer Anbieter weiterleiten.
DDI Cyberthreat Intelligence
Cygna DDI Guard speichert alle DHCP/DNS-Transaktionen und ermöglicht die Weiterleitung relevanter DHCP- und DNS-Pakete an SIEM-Systeme von Drittanbietern. Diese DDI-Daten liefern wichtige Informationen für die Korrelation von Sicherheitsereignissen und ergänzen Ihr Cyberthreat Intelligence Repository. Filtern Sie DDI-Daten, die an externe Systeme weitergeleitet werden, auf der Grundlage der von Ihnen definierten Filterkriterien, um die Anhäufung uninteressanter Daten zu minimieren und die SEIM-Ingest-Kosten zu senken.

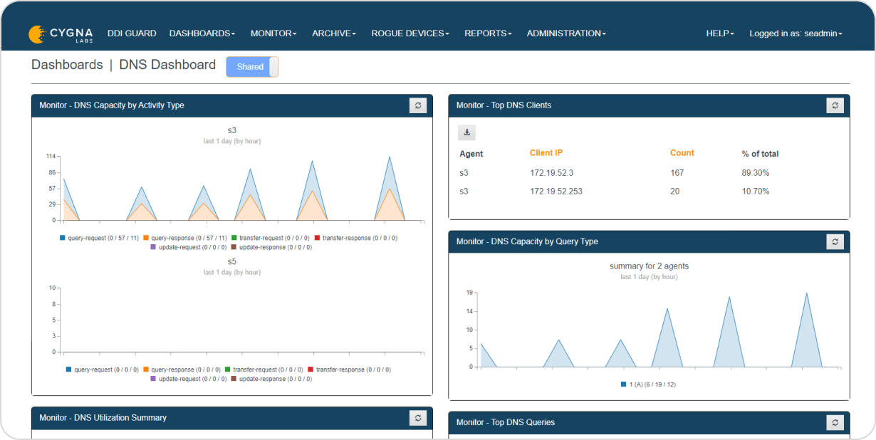
Cygna DDI Guard ermöglicht die Erfassung von DNS- und DHCP-Aktivitäten mit minimalen Auswirkungen auf die Serverleistung und erfasst nicht nur die Anfragen, sondern auch die Antworten. Führende Referenzimplementierungen werden langsamer, wenn Sie die Protokollierung aktivieren. Sie benötigen jedoch Einblick in die Paketdetails, um die Bereitstellung, Serverumzüge, Fehlersuche und Netzwerkforensik zu überprüfen. Cygna DDI Guard ermöglicht das Sammeln von bidirektionalen Daten, einschließlich Echtzeit-Transaktionsabfragen, und bietet so einen detaillierten Einblick in Echtzeit und in der Vergangenheit, ohne die DHCP/DNS-Serverleistung zu beeinträchtigen.

Cygna DDI Guard überwacht DHCP- und DNS-Transaktionen und kann bei der Erkennung von DNS- und DHCP-Paketen, die den von Ihnen definierten Kriterien entsprechen, Warnmeldungen über SNMP oder E-Mail generieren. So können Sie z.B. Alarme für DNS-Anfragen an verdächtige DNS-Domänen oder für DHCP-Anfragen von Geräten, die nicht zu den Ihnen bekannten Client-Identifikatoren gehören, definieren. Solche Aktivitäten könnten ein Indikator für bösartige Geräte oder Malware sein, die versuchen, ein Command-and-Control (C2)-Zentrum zu kontaktieren, um Updates zu erhalten oder vertrauliche Informationen auszuspionieren.

DHCP- und DNS-Transaktionen enthalten wichtige Informationen bei der Fehlersuche und bei der Untersuchung von Cyberbedrohungen. Setzen Sie ein oder mehrere Cygna DDI Guard Archive für die zentrale, regionale oder lokale Datenaufbewahrung ein, basierend auf Ihren Sicherheits-, Compliance- und gesetzlichen Richtlinien. Setzen Sie einfach zusätzliche Archive ein, um die Aufbewahrungskapazität zu erhöhen, oder nutzen Sie den automatischen Rollover, um ältere Transaktionsdaten zu überschreiben.

Cygna DDI Guard kann auf unseren QIP und Diamond IP DDI-Appliances sowie auf Servern unter Rocky Linux oder Microsoft Windows 2022 installiert werden. Diese Vielseitigkeit ermöglicht Ihnen die zentrale Überwachung, Analyse und Untersuchung von Transaktionen in Ihrem vielfältigen Netzwerk, das von verteilten DHCP- und DNS-Servern bedient wird, unabhängig davon, ob es sich um Hardware, virtuelle oder Cloud-Appliances oder -Server handelt.

Cygna Labs bietet Ihnen verschiedene Möglichkeiten, Ihre DDI-Infrastruktur zu sichern. Von umfangreichen DNS-Sicherheitsfunktionen wie DNS-Firewalls und DNS-Tunnel-Erkennung über die Verfolgung von DDI-Administrationsereignissen, die Erfassung und Archivierung von DHCP- und DNS-Paketen mit Cygna DDI Guard bis hin zu unseren Managed DDI Services. Unsere Lösungen verbinden erstklassige DDI-Features und -Funktionen mit fortschrittlichen DDI-Sicherheitsfunktionen, um Ihren DDI-ROI zu maximieren.

Unser erfahrenes Expertenteam stimmt die Demo auf Ihre speziellen Bedürfnisse ab. Sie werden sehen, wie einfach es sein kann, Ihre sensiblen Daten zu schützen.
